Solutions

SmartSIRE delivers targeted solutions that address the specific challenges of every key player in the maritime ecosystem.

As a fleet manager, your greatest challenge is balancing risk and cost while ensuring operational efficiency. SmartSIRE is your strategic command center.

How We Help:

  • Cost Consolidation: Stop paying for multiple software systems (for training, inspections, and task management). Meet all your needs with a single platform.
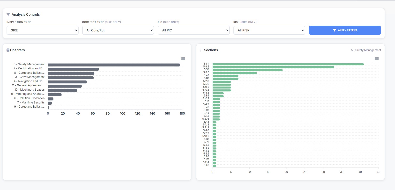
  • Proactive Risk Management: Use the “AI Analytics Dashboard” to see instantly which vessel in your fleet carries the highest risk in any given category, and intervene.
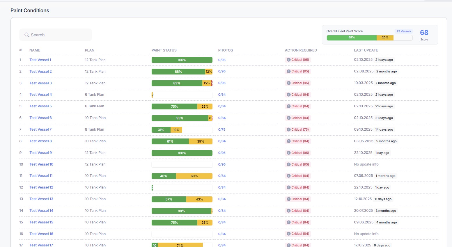
  • Total Operational Visibility: Compare the inspection performance of all vessels in your fleet from one screen with “Vessel Performance Analysis.”
  • Vetting Readiness: Know your strengths and weaknesses for major oil company audits using the “Oil Majors Performance Comparison.”
Crew competency and training are key to both safe operations and successful inspections. SmartSIRE takes the administrative burden off your HR and training departments.

How We Help:

  • User-Centric Interface: A mobile-compatible, “intuitive design” that crews can adopt quickly.
  • Centralized Training Management: Upload all training materials to “Courses Management” and easily assign them based on rank or vessel via “Students Management.”
  • Easy Knowledge Assessment: Regularly test and log personnel knowledge levels with “Quizzes Management.”
  • On-the-Job Guidance: Reduce error rates by providing “visual and easy-to-read guidance” to crew members during inspections.
You need assurance that the vessel carrying your cargo is managed to the highest standards of safety and quality.

How We Help:

  • Data-Driven Assurance: Operators using SmartSIRE don’t just give you their word; they show you the data. The platform is proof of their commitment to “continuous improvement” and high standards.
  • Transparent Reporting: Gain confidence from knowing your operator is proactively monitoring vessel performance and compliance with AI-powered tools.
  • Lower Risk: Partnering with a fleet that practices proactive risk management means your cargo and your operations are at a lower risk.

Ready to Unify Your Operations and Embrace AI-Driven Compliance?

Schedule a live demo with our expert team today to discover the SmartSIRE difference.

Request a Demo